你以为高速人上班是“看车流发呆、等下班干饭”?格局打开!现在的交投人,手机一响可能是“路面有裂缝速查收”,电脑一开直接调出全省高速“健康报告”,连服务区奶茶店缺原料都能提前预警。这波操作的幕后推手,正是交投高速的“业务+内控”数智双引擎——俩“管家”一个抓运营,一个管内务,把高速管得比自家客厅还明白。帆软交投高速数字化应用体系,覆盖管理、业务全场景,依托数字底座、低代码等工具,帮交投从决策到一线场景,实现数智化提效、降本,让管理更精准、运营更顺畅。

一、 业务管家:高速运营的“全能搭子”
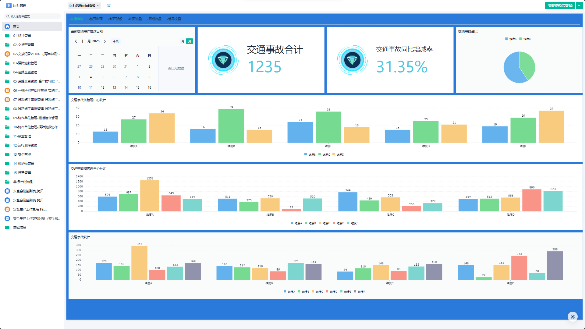
以前高速业务是“各管一摊”:收费员记不清车流,养护工凭经验找裂缝,服务区总在高峰时“断粮”。现在有了业务管家,这些难题全解决!帆软集成业务数字化管理、安全监管、基层管理驾驶舱、养护管理、营运管理、运行管理等功能:车流数据实时显;收费员精准调度;养护工靠系统定位裂缝;服务区提前预判备货......驾驶舱一屏统揽,管得细、响应快,高速运营从 “各管一摊” 变 “协同智管”。
1.安全监管
交通运输行业安全监督管理应用,适用于交通运输行业安全监督管理的相关需求,包含目标管理、作业监督、事故处理......它比安全员先察觉,彻底告别“数据孤岛”。

2.基层看板库
交通运输行业基层作业管理驾驶舱,覆盖运行排班管理、营运数据分析、养护管理、行政管理等模块,打开系统就知“谁的任务没完成、哪个设备该检修”,助力基层作业效率提升。

3.养护管理
呈现养护人员信息、工程信息可视化大屏,算好“用料量、花费数”,比老工程师经验还准,杜绝“闭眼养护、凭感觉花钱”。

4.营运管理
轻松get安全值班管理、收费业务管理、现场稽查管理、增收堵漏管理等信息,实现收费站日常工作流程线上化,让“堵在高速啃面包”成为过去。

5.运行管理
交通运输行业运行管理应用覆盖事务公告、人事流程、干部管理、考勤管理、绩效考核等多模块,确保人员“效果高、工作好”!

二、 内控管家:企业管理的“铁面财神”
如果说业务管家管“面子”,内控管家就管“里子”,把企业“钱、人、事”盯得严丝合缝,半点不含糊。
1.成本管控
成本管控看板通过从招标到采购的全流程线上协同,有效规范采购行为,为交通运输企业构建一个透明、高效的数字化采购与成本管控平台,从而实现企业支出的精细化管控与降本增效。

2.人事管理
员工从入职到离职全流程数字化,考勤自动算、绩效精准评。谁是“技术大牛”、谁适合当骨干,系统比HR还门儿清,告别“翻档案到眼瞎”。


3.财务管理
财务管理看板打通核心财务流程,对资金与资产线上化、规范化管理,强化预算执行、保障资金安全、提升支付效率,为交通运输企业构建一个集成、高效的数字化财务管控平台。

4.党团管理
党建工作费用、荣誉、党费收缴明细线上搞定,积分自动排榜,年轻人参与度蹭蹭涨,管理信息一目了然。

5.科技管理
科技小组、科研立项、项目过程、项目经费管理全透明,确保每笔研发费花在实处,不让“数字化”变“花架子”。

6.组织管理
组织管理看板通过核心人事流程的线上化与标准化,全面提升干部监管效能与员工事务处理效率,确保人事工作合规透明,为企业的稳健发展提供坚实的组织保障。

7.纪检审计
纪检审计覆盖日常管理、违法违纪自纠、案件督办、日常监督......早发现早提醒,守住企业“钱袋子”,营造风清气正好环境。这“里子”工程,稳!

8.工会工作
工会工作管理通过流程线上化与数据集中管理,有效畅通民主管理渠道、精准落实员工关怀、规范工会经费使用,显著提升工会工作的服务质量与履职效能。

三、结语
从“经验办事”到“数据说话”,交投高速的俩“数智管家”,把复杂的高速运营变得简单又高效。现在的高速,不仅让你跑得顺畅,还藏着数不清的科技小惊喜。
想体验这样的数智管理?来帆软应用市场,同款高速运营看板能一键可视化核心数据,实时盯紧车流、养护进度,还能灵活适配场景,让你的业务也能 “数据当家”!
点我申请试用