|
在许多高校管理者的印象里,食堂运营似乎总是围绕着“菜价”和“满意度”打转,认为只要价格合适、学生不投诉,便是管理到位。这其实是一个常见的误区。
真正的精细化运营,远不止于此。它需要回答一系列更本质的问题:学生们真的喜欢吃我们提供的菜品吗?不同食堂、不同档口的实际吸引力究竟如何?学生的消费习惯是否在悄然改变?
回答这些问题,仅靠模糊的感觉或零散的反馈是远远不够的。
12月18日19:00FineBI财务分析挑战赛获奖选手做客直播间,从看板搭建到饮食行为分析,从堂食外卖经营解析到服务优化策略,让数据为高校餐饮提效!
点击预约直播:
隐藏在海量校园一卡通消费记录里的数据,恰恰是破解这些疑惑的关键。每一次刷卡,都是一次真实的“投票”。
接下来,我想通过我的朋友——某高校总务部门的分析师小孙的真实经历,和大家聊聊如何让这些沉默的数据开口说话,驱动高校餐饮管理的真正优化。
我的一个朋友小孙,在高校总务部门负责数据分析。最近,他正面临一个紧迫的任务:学校希望提升餐饮服务的精准性和竞争力,但管理决策却缺乏扎实的数据支撑。
具体来说,他需要厘清四个层层递进的现实难题:
学校只知道食堂总收入大概有多少,但对于消费人次的真实变化、人均消费额的波动规律、各餐段的贡献度等趋势性指标,缺乏连续、清晰的分析。
哪个档口是真正的“人气王”?哪些菜品创造了核心利润?这些关乎日常运营效率的问题,答案模糊。
有没有学生长期消费极低,可能存在经济困难?哪些是固定的窗口常客?学生的消费偏好是否存在年级、学院或地域上的差异?这些对于精准服务和营养关怀至关重要。
外卖的普及在多大程度上分流了食堂客流?分流的是哪些消费场景和人群?缺乏对比,就无法协调内外业态,制定有效的应对策略。
这些痛点环环相扣,让管理优化无从下手。为此,小孙决定聚焦校园一卡通系统沉淀的数百万条消费记录,进行一次彻底的数据洞察。
我今天先为大家拆解小孙核心的分析思路与方法框架。
小孙的思路非常清晰,他决定遵循“从宏观到微观,从现象到个体”的逻辑,把分析分成四个层层递进的阶段。
他搭建了一个整体概况的看板,关注几个核心指标:全校的餐厅和档口总数、一段时间内的总交易额和总入流量、以及当日的实时数据。
计算“客单价”(交易额/入流量)尤其重要,它能立刻告诉你学生平均每餐花费的水平,是消费能力的直观体现。
这一步是为了了解整体消费趋势如何。
了解大盘后,就要拆解到具体的餐厅和档口。
小孙做了两件事:
-
-
二是按功能(如刚需快餐、风味小吃、饮品等)对档口进行分类,分析各类别的数量占比、吸引的入流量及创造的消费额。
这能清晰揭示哪些类型的档口是营收主力,哪些效率偏低。
这是分析的关键深化。
利用一卡通流水,他从多个维度刻画学生画像:
-
-
对学生的午餐消费额进行分层,区分高、中、低消费群体;
-
筛查长期消费极低或无消费的学生,以便对潜在困难学生进行精准关怀;
-
通过消费频次分析各窗口的热度,洞察学生的口味偏好。
第四步,监控趋势与应对外部竞争
小孙之后建立了常态化的监控体系,包括对比昨日与今日的三餐数据、观察近几周的经营趋势、评选“明星窗口”。
更重要的是,他引入了校内外卖平台的消费数据,分析外卖订单的时段分布及其对各餐厅的客流影响,从而将校内消费趋势与外部竞争进行联动对比。
这一步,正是为了让管理者能清楚看到竞争来自哪里,影响有多大。
通过这四步,小孙就能把零散的刷卡记录,转化成一个有整体、有局部、有群体画像、有竞争对照的完整分析图谱,为后续的管理优化提供扎实的决策依据。

基于上述分析思路,小孙最终将这一切落地为一个综合性的数据看板:
这个看板这个看板是用他常用的数据分析工具FineBI搭建的,它能让静态数据变成可交互的动态仪表盘,非常直观。
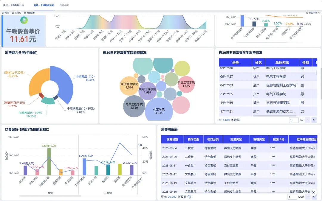
在整体概况模块,管理者能立刻掌握核心指标:全校共有273个档口,近期的总交易额为1264.42万元,总客流量达126.95万人次,综合客单价为9.96元。这组数据确立了管理的基准线。
通过日期筛选功能,可以快速切换到今日视角,观察55.38万元交易额和5.86万人次流量是否处于正常波动区间,实现了对大盘趋势的实时感知。
在餐厅档口分析部分,数据清晰显示特色套餐类档口多达170个,占比超过62%,但分类定义模糊。
这种可视化的呈现方式,让品类交叉的问题一目了然,促使管理者去重新规划档口分类逻辑。
同时,三食堂仅有39个档口,数量显著偏少,这提示管理者需要实地调研,判断是物理空间限制还是招商不力所致,从而进行针对性调整。
学生饮食行为分析模块显示:早餐客单价为5.42元,午晚餐则为11.61元,这为分时段的定价与备餐提供了精确依据。
消费能力分层图表表明,有8.93%的学生午餐消费低于5元,通过联动下钻,可以具体看到近30天有哪些学院的超过6000名学生多次消费“五元套餐”。这使对经济困难学生的关怀从普遍性补贴,转变为基于数据的精准识别与触达。
从外卖数据看板可以看到,其客单价为12.76元,高于堂食的9.96元,且夜间22-23点存在一个消费高峰。
这回答了外部竞争的影响程度和时段,提醒食堂管理者不仅需要关注午晚餐的正面对抗,或许还可以考虑延长夜间服务或推出夜宵单品,以应对分流。
总之,这套看板使管理者每天不再依赖经验和零散汇报,而是通过数据直接回答:整体是否健康、结构哪里失衡、学生真实需求是什么、竞争对手在怎么做。这正是驱动管理从模糊经验走向精准优化的智能洞察核心。
如果你也对如何落地这样的数据分析项目感兴趣,小孙将在12月18日(周三)19点的直播中,依托真实的校园一卡通数据集,从数据准备开始,一步步带你复现文中提到的分析思路,并讲解如何高效完成从数据处理到可视化报告的全流程。
感兴趣的立即预约直播,我们到时再见。
|