公司提供的学习Fine BI机会,收货很多

楼主
我是社区第3462765位番薯,欢迎点我头像关注我哦~

 

1、学习初衷

(1)个人介绍
  • 帆软社区用户名3462765,目前就职于某公司集团计划,我司是医用耗材企业;目前从事交付运营工作,个人感兴趣的方向和领域为数据分析、建模。
(2)学习初衷
  • 作为一名交付运营人员,日常工作中需处理大量供应链、库存及订单数据。此前依赖Excel进行数据处理,面对跨表关联、动态可视化及深度下探分析时效率受限。选择Fine BI的核心驱动力源于:
    • 业务刚需:医用耗材行业对库存周转、区域配送时效、产品效期管理等环节的数据洞察需求迫切
    • 兴趣契合:享受通过数据清洗→指标拆解→逻辑验证→洞察输出的完整探索过程
    • 工具优势:Fine BI的自助式分析、联动下钻及轻量级建模能力,完美匹配业务快速响应需求

2、作品简介

公司销售各种办公用品,总体销售年年创新高。公司希望通过数据分析来优化运营,实现以下业务目标:
  • 洞察整体销售业绩: 了解销售额、订单的趋势和季节性变化。
  • 识别关键客户: 识别哪些地区销售和利润更好,更好的找到短板和优势。
  • 分析产品表现: 找出畅销和滞销产品,客户产品偏好,调整销售策略。
  • 自选数据:这是国内一家办公用品销售公司在2018年1月至2021年12月期间的交易数据。
该公司主要销售各种的办公用品。数据包含交易时间,订单编码、大类、商品名称,省份,城市,销售人员,销售额,利润,数量、等字段。
(1)分析思路,数据处理
整体销售业绩情况:
1、KPI指标卡: 总销售额、总利润额、利润率。
2、折线图-柱状图:月度销售额-环比趋势,月度利润额-环比趋势,月度利润率-环比趋势
产品表现分析
1、饼图:产品大类销售额占比,商品名称销售额和利润率占比
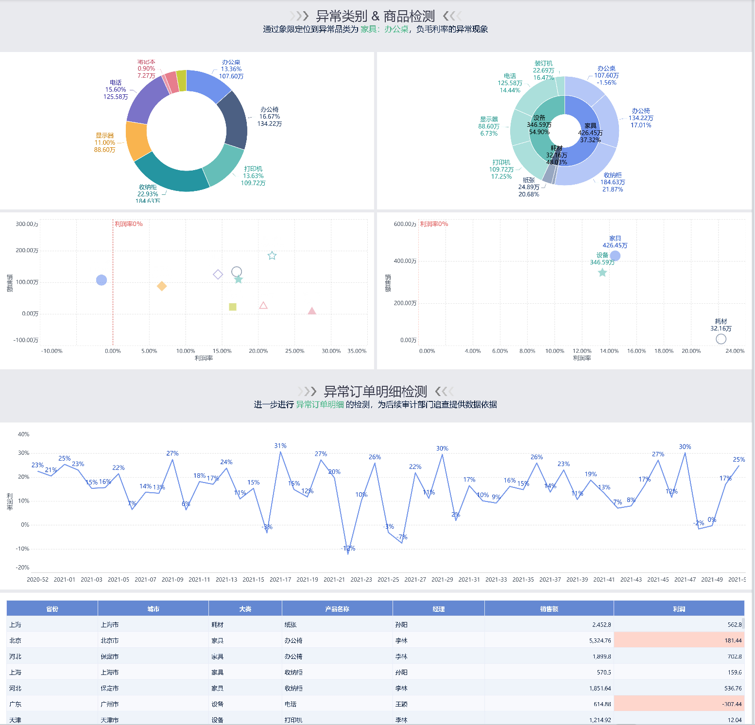
2、散点图:产品四象限分析-定位问题产品
市场拓展分析
1、地图:省份利润率分布,条形图各市的利润排名
(2)可视化报告

3、学习总结

个人层面

    • 效率提升:将原先需3人天完成的月度分析报告缩短至2小时,且支持动态更新
    • 思维升级:从"数据记录者"转变为"业务诊断者",学会用数据讲业务故事
    • 能力认证:具备独立构建企业级销售分析看板能力,可支撑管理层决策

业务层面(医用耗材行业迁移应用)

    • 库存优化:借鉴滞销品识别逻辑,搭建近效期耗材预警看板
    • 区域精营:复用区域价值模型
    • 产品组合:通过关联规则分析

未来学习规划

      1. 深度方向:学习DEF函数与复杂嵌套公式,实现动态周期对比(如滚动12个月分析)
      2. 广度方向:探索FVS模板,打造面向管理层的沉浸式数据驾驶舱
      3. 协同方向:研究权限分配与数据预警推送,实现从"人找数据"到"数据找人"的升级
      4. 行业深耕:结合医用耗材UDI溯源数据,构建产品质量追踪分析模型

      结语:Fine BI不仅是工具,更是连接数据与业务的桥梁。通过本次系统学习,深刻体会到"技术为体,业务为魂"的分析真谛。期待与社区同仁交流更多行业实战场景,共同探索数据价值最大化路径!
分享扩散:

您需要登录后才可以回帖 登录 | 立即注册

本版积分规则

0回帖数 1关注人数 140浏览人数
最后回复于:2025-12-24 14:53

返回顶部 返回列表