
在跨境电商进入精细化运营阶段后,越来越多卖家开始将目光从平台内,转向站外引流。这并不是因为站内不重要,而是平台流量分配不再稳定、同类商品竞争加剧、广告成本持续走高,单纯依赖站内自然流量和平台广告,增长空间与利润空间都在被不断压缩。
在这样的背景下,站外引流逐渐成为一种补充平台增长、优化流量结构、积累用户资产的重要方式。常见的站外引流方式包括独立站内容运营、社交媒体投放、Meta 广告投放以及红人合作等。
但方式变多之后,新的问题也随之而来:引流是否真的有效?不同渠道的投入是否值得?又该如何通过数据,持续优化不同站外引流策略?
围绕这些问题,本文将结合实际业务场景,介绍三种常用的站外引流分析方法。
独立站优化分析
相比平台内数据,独立站数据最大的价值在于直接反映用户真实意图与行为路径,非常适合用于站外引流效果的诊断与优化。
01
站内搜索分析
用户在站内的搜索行为,是最直接的需求信号。
- 搜索词趋势分析 通过追踪站内搜索关键词的变化趋势,可以快速发现用户当前关注点和潜在需求,为内容优化、选品调整以及广告关键词选择提供依据。
- Top 搜索词分析 统计搜索词排名,识别用户最集中的兴趣点和可能的爆款方向,并将结果反向应用到广告投放策略和站内推荐逻辑中。

02
落地页分析
站外广告是否转化,最终取决于落地页表现。
- 趋势分析 重点关注页面的停留时间、浏览量、会话数等核心指标,判断页面是否具备足够的吸引力与互动性。
- 页面表现分析 通过对不同落地页进行拆分对比,识别转化表现优异的页面结构,以及需要优化的内容与布局,从而持续提升用户体验和转化效率。

Meta 广告分析
Meta(Facebook / Instagram)也是跨境卖家最主要的站外获客渠道之一,但随着投放规模扩大,单靠后台零散查看数据,已难以支撑精细化决策。
通过 Facebook 数据直连,跨境卖家能在数跨境BI中完成更系统的投放分析。
01
广告效果分析(广告花费 VS 广告收入)
- 广告效果总览:花费、收入、ROAS等关键指标走势一屏看清。
- 广告目标达成:实时查看店铺的消耗目标、实际消耗、ROAS目标、实际ROAI及评分 。
- 广告效果月趋势—分店铺:点击店铺,可联动查看对应广告账户与日趋势。
- 广告效果月趋势—分广告账户:点击账户,可联动日趋势定位波动原因。

02
广告占比分析(广告花费 VS GMV)
- 广告花费占比总览:判断投放比例是否健康,识别 GMV 是否依赖广告。
- 广告花费占比变动—分店铺:识别哪个店铺投放收益高、哪个占比偏高影响利润。

03
广告素材分析
- 广告素材表现:对比各素材的花费、收入 、ROAS,快速找出有效素材与需要下架的素材。

通过数跨境 BI 的 Facebook 数据直连能力,跨境卖家无需再手动导出报表,也不必在多个系统中来回切换,即可获得实时、结构化、可分析的数据资产。
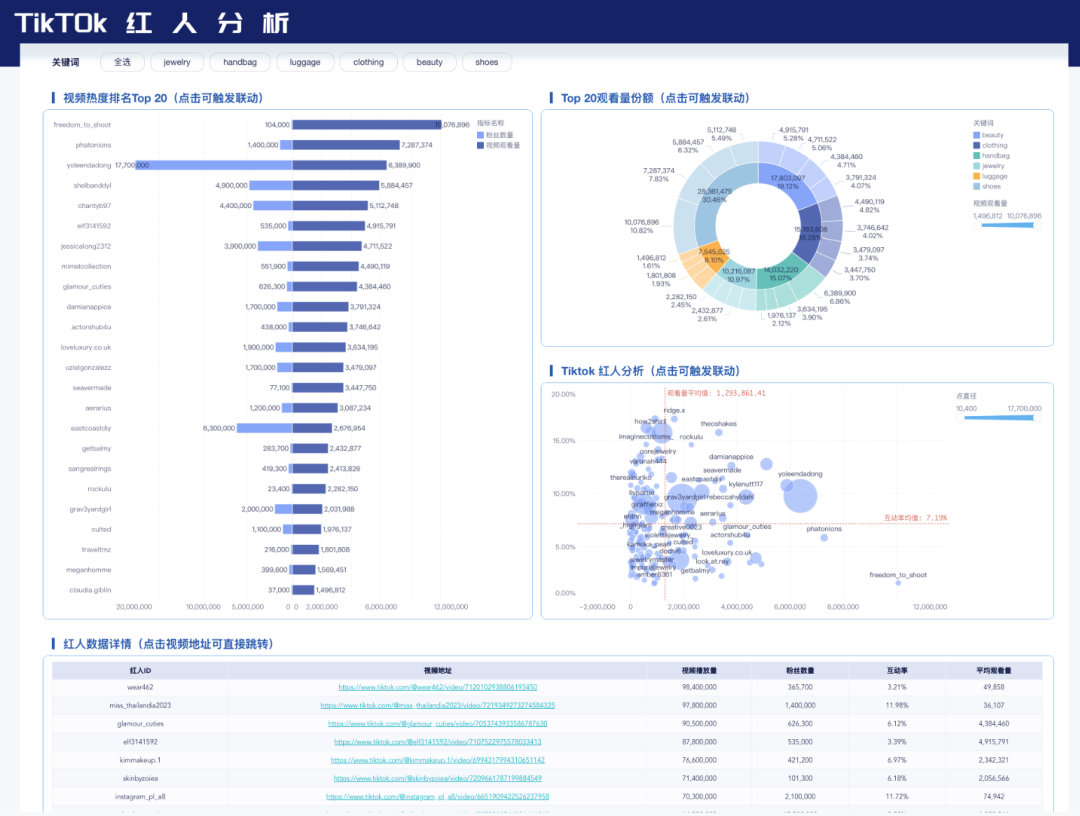
红人分析
红人在TikTok电商推广中扮演着至关重要的角色。结合使用RPA,根据关键词、播放数、粉丝数等条件,从海量达人中筛选目标达人,并使用数跨境BI进一步分析观测达人数据,最后制作成看板,帮助大家通过筛选出优质达人以便邀约。红人分析主要包括:
- 通过分析红人的粉丝数量、互动率(点赞、评论、分享等)以及粉丝增长速度,评估红人的影响力。影响力越大,推广效果越好。
- 通过跟踪红人发布的推广内容的表现,如视频播放量、点击率、引导的流量和销售转化率等,评估合作效果。根据数据,优化后续合作策略。

站外引流并不是多投几个渠道,而是围绕用户需求、转化效率与投入产出的一套系统化运营工作。独立站、Meta 广告、红人合作本身并无优劣之分,关键在于是否能够通过数据,把每一步引流效果拆解清楚并持续优化。
文中提到的独立站分析看板、Meta 广告分析看板、红人分析模板,均已在数跨境 BI 中完成标准化整理。如果你希望领取相关模板,或进一步了解如何结合自身业务搭建站外引流分析体系,欢迎联系小九,获取详细方案与示例参考。

使用过程中遇到任何问题,欢迎与小九沟通!
/END/



