
京准通是京东体系内的官方广告与营销数据平台,面向京东商家与品牌方,统一管理搜索广告、展示广告、推荐广告等多种投放资源。 通过京准通,商家可以完成广告投放、预算控制、效果监测与策略优化,直接影响商品曝光、点击与转化表现。

但在实际运营中,很多商家都会遇到一个现实问题: 广告投了不少,但钱到底花在哪?效果到底好不好?
曝光、点击、转化、消耗、ROI 分散在平台后台, 广告数据、订单数据、商品数据彼此割裂, 想要回答“哪一类商品广告最赚钱”“哪场投放在拉低整体利润”,往往只能靠导表、拼表、算表。
九数云直连京准通
九数云支持直连京准通数据,将广告投放数据与商品、订单、财务等经营数据打通,帮助商家构建完整的京东广告经营分析体系。
通过九数云,京准通广告数据不再只是“投放报表”,而是可以直接参与到经营分析中的关键数据源。

九数云 BI 支持对接的京准通的自定义报表数据,获取包括但不限于:
数据直连后,可实现自动更新、统一口径,避免人工导表带来的延迟与误差。
京准通分析场景
基于九数云 BI 对京准通数据的直连能力,商家可以围绕「整体投放—渠道结构—商品表现」三大层级,系统化分析京东推广效果,而不是只盯单一指标做判断。
推广总览
九数云BI对京准通平台下的推广数据进行统一汇总,形成整体推广情况概览,关键指标包括:
通过这一组指标,商家可以快速判断当前推广规模、投入产出关系,以及效率水平是否处于合理区间。

渠道转化分析:
查看不同渠道下商品的「曝光次数—点击次数—成交订单数」完整转化链路,识别问题到底出在曝光、点击,还是转化环节。
推广指标趋势分析:
可按近 7 天、近 4 周等时间维度,观察推广成交金额、花费、ROI 的变化趋势,以及曝光量、点击量、点击率、成交转化率等效率指标的波动情况。
结合日期、周期、店铺、转化周期、推广渠道等筛选条件,运营可以灵活切换视角,快速定位异常波动与关键变化节点。
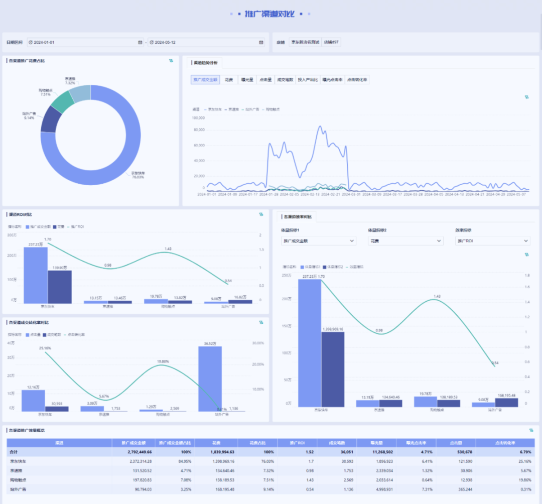
推广渠道对比

推广渠道对比模块帮助用户深入了解各个渠道的推广表现,主要包括以下模块:
商品推广效果对比

商品推广效果对比模块,重点用于识别 高投入商品、高回报商品以及潜在浪费点,帮助商家优化商品投放策略。
核心分析视角包括:
广告不是“投出去就结束”, 而是需要持续被分析、被校正、被优化的经营动作。
九数云通过直连京准通数据,帮助商家实现:
让每一笔广告费, 花得清楚、算得明白、调得有依据。
如果您希望进一步了解京准通数据源的对接与分析方案, 欢迎联系小九,获取更详细的产品介绍与案例说明。
/END/



